웹 서비스의 위험 리스크를
혁신적으로 관리하는 Webeasm

서비스 중단 없이 빠르게 웹 서비스의 문제를 체크합니다

content
content
content
잦은 변경으로
불충분한 교육으로
신속한 공격으로
웹 서비스 보안,
이제는 해결해야 할 시기

웹서비스에 대한 공격은 매일 발생되고 있으며, 근본적인 문제해결은 문제가 발생되는 소스코드를 수정하는 것만이 해결책 입니다. 소스코드에 대한 Secure coding과 웹보안 장비들이 있지만 매우 빠르게 발전하는 공격과 웹서비스의 잦은 변경에 어려움을 겪을 수밖에 없습니다.

외부에 오픈된 모든 웹서비스들은 상시적인 위협에 노출이 되어 있어서 꾸준한 관리가 필요하지만 비용과 시간, 인력의 문제로 대응 하기가 어려운 것이 현실입니다. 웨비즘에서는 웹서비스에 대한 위험관리 차원의 서비스를 제공함으로써 문제가 된 부분들을 해결하고자 합니다. 여력이 없는 SMB에게는 저렴한 비용의 관리 서비스를 제공하고, 개발자들에게는 개발 시점에 직접 위험을 체크할 수 있는 서비스를 제공하여 근원적인 문제를 해결하는데 도움을 주고자 합니다. 모든 웹서비스에 대한 위험요소를 상시적으로 관리하기를 원하는 기업들에게는 위험관리를 위한 서비스를 제공할 것입니다. 웹서비스 환경을 영역별로 개선함으로써 보다 더 안전한 환경을 만들 수 있을 것입니다.

Pain Point

왜 문제는 줄어들지 않고, 계속 증가할까요?

외부에 노출된 Web Service의 안전한 관리는 왜 어려울까요?

Webeasm의 혁신적인 보안 솔루션

Webeasm은 무중단 점검, 빠른 취약점 분석, 실시간 리포트 생성 기능을 제공하여 웹 서비스의 보안을 강화합니다.

Fast Surface Check

대부분의 웹사이트를 10분 이내에 점검이 가능. Cloud SaaS 형태의 서비스로 강력한 접근성 확보
* 타사 진단 6~7시간 소요

No Outage, No Stop Inspection

운영중인 웹서비스 대상 무중단/무장애 점검이 가능. 실시간 진단 및 점검

Efficient Response

독자적인 5단계 취약점 심각도를 부여하며, 다른 솔루션들과 달리 오탐이나 과탐발생 비율이 낮음

Real Time Monitoring/Report

점검을 완료함과 동시에 Dashboard를 통한 관리와 결과 보고서를 확인

Webeasm 인가?

Fast Surface Check

Fast
WebEasm만의 독창적인 Web 분석 기술로 획기적으로 빠른 점검을 구현
- 주요 취약점 위주의 점검을 통하여 타 솔루션보다 최단 시간내 점검/분석 가능
- 한 개의 도메인(URL) 평균 최대 10분 이내
* 타사 6~7시간 소요
* 전세계 20억 Web 서비스 90%는 10분내 진단

Full
Full-Depth 웹 취약점 점검
- 동적점검을 통해 URL 내에 존재하는 모든 Sub Page의 취약한 부분 탐지 분석

No Outage, No Stop Inspection

언제든 실행 가능한 Web EASM(External Attack Surface Management)
- 서비스에 전혀 영향을 미치지 않는 범위에서의 검사
- 개발자 및 운영자 등 기술자 참여 없이 점검 가능
- 실시간은 물론 예약 점검 가능

무중단/무장애 취약점 점검 분석
- 독창적인 Web 구조분석방법론을 통하여 점검대상의 웹 서비스 가동 중에도, 서비스에 영향을 미치지 않고 무중단/무장애 진단 수행

데이터베이스(DB)의 무결성 보장
- 데이터베이스의 어떠한 손상도 일으키지 않고 주요 취약점 점검 수행

DevSecOps 구현

Shift Left 전략
30여 가지 치명적인 Web 취약점에 대한 DAST(Dynamic Application Security Test) 분석 및 해결 방안 제공 (SaaS Service)
- 잦은 변경, 짧은 개발 기간 대응을 위한 상시 점검의 필요성
- 웹 개발 CI/CD 파이프라인(젠킨스:Jenkins 등) 웹 취약점 점검 연동
- SDLC WSDLC (Web Secure Development Life Cycle)로 확대
- 외부에 노출된 모든 Web 서비스 개발 후 배포 전 테스트를 통하여 Real Time Risk Management는 물론 Shift Left 전략 구현
- SMB 대상 파격적인 보안 서비스 제공 (가격, 시간, 리소스)

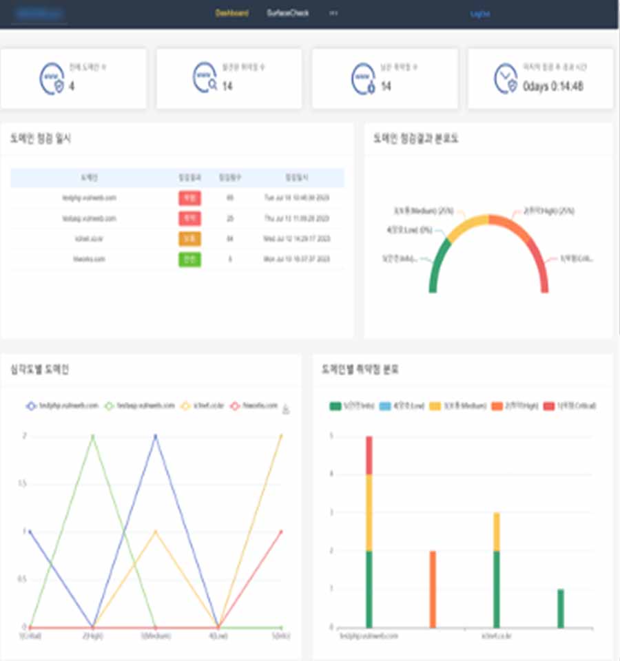
실시간 리포트로 보안 취약점을 빠르게 대응

Webeasm의 실시간 대시보드 기능은 웹사이트 점검이 끝난 직후, 즉시 결과를 확인할 수 있게 해줍니다. 점검된 취약점에 대한 상세한 분석과 함께, 각 취약점의 위험 등급을 실시간으로 제공하여, 사용자가 우선적으로 대응해야 할 부분을 빠르게 파악할 수 있습니다. 대시보드는 모든 웹사이트의 상태를 한눈에 보여주며, 각 취약점에 대한 해결책을 즉시 제시합니다.

리포트는 PDF 형식으로 다운로드할 수 있어, 점검 결과를 팀과 쉽게 공유하거나 보안 전략을 수정할 때 유용하게 활용할 수 있습니다. 또한, 리포트에는 시큐어 코딩 가이드라인과 보안 개선을 위한 권장 사항도 포함되어, 실질적인 대응 방안을 제시합니다.

대시보드에서는 웹 서비스가 점검 중인 상태를 실시간으로 확인할 수 있으며, 이전의 점검 결과를 추적하여 보안의 변화를 모니터링할 수 있습니다. 이 기능은 웹사이트를 운영하는 모든 사람에게 필수적인 도구로, 웹사이트 보안의 상태를 정확하게 관리하고 유지하는 데 큰 도움이 됩니다.

기본형

Top features:

  • 월 1회 웹사이트 취약점 점검
  • 기본적인 보안 리포트 제공
  • 리포트 다운로드 및 공유 기능
  • 추천 대상: 소규모 웹사이트 및 개인 사업자

고급형

Popular

Top features:

  • 월 3회 점검 및 리포트 제공
  • 심층적인 취약점 분석 및 리포트
  • 실시간 대시보드 및 보고서 기능
  • 무중단 실시간 점검
  • 추천 대상: 중소기업, 웹 서비스 운영 중인 기업

프리미엄형

Top features:

  • 무제한 점검 및 서비스 계정 발급
  • 맞춤형 취약점 분석 및 보안 강화
전략 제공
  • 24시간 지원 서비스
  • 고객 맞춤형 대시보드 설정
  • 추천 대상: 대기업 및 고급 보안 관리가 필요한 기업

문의하기

유효한 이메일 주소를 입력해주세요.
요청사항을 입력해주세요.

1~2영업일 이내에 답변드리겠습니다.